快速开始
更新: 1/16/2025 字数: 0 字 时长: 0 分钟
概述
Vue3+Arco Design Admin是本项目提供了一个用于后台管理的前端项目模板,它包含的技术栈:
vue3主框架Arco Design AdminUI库pinia状态管理库swagger-typescript-api自动根据swagger文档生成前端请求代码
在线体验: https://admin-demo.xbzweb.com
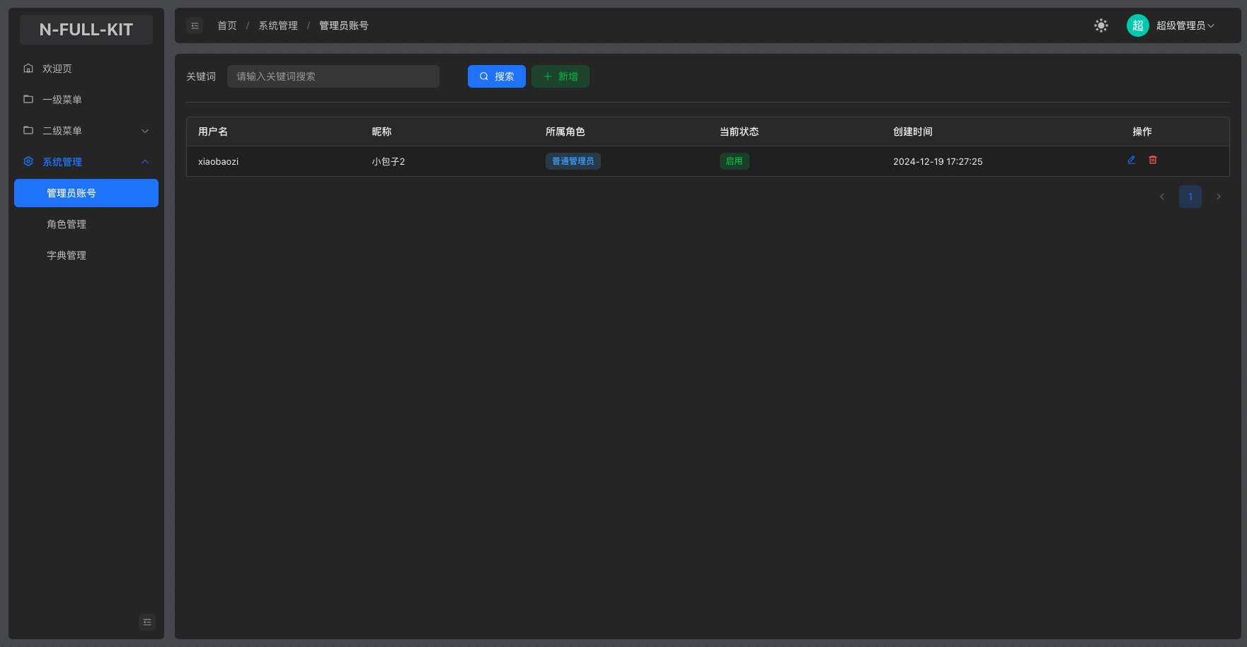
以下是部分页面截图: 



注意
- 使用本模板需要具有一定Vue3开发经验。
- 本模板除了开发项目必备的一些基础设置外,不会过多封装组件,特别是业务相关的封装,避免造成模板大量冗余代码。
- 本模板初衷是快速搭建一个用后台管理的项目模板,它已经准备好必要的基础设置,但尽可能减少多余的组件封装代码,不会像其他同类型的项目模板那样,开局就是十几二十个封装组件和演示页面,实际做项目时,还得删除这些演示页面。
- 为了联动后端项目,故本模板仅内置了几个开箱即用的功能页面,如
管理员账号、角色管理、字典管理。如果还想要更加纯净的模板,请选择Vue3+Arco Design Admin pure。
创建项目
- 在准备存放项目的目录下,使用
n-full-cli工具输入命令创建: - 输入命令:
nfull create - 选择:
frontend / 前端 - 选择:
Vue3+Arco Design Admin - 输入项目名称并确定,它将会按照名称创建一个项目目录
sh
T nfull create
|
o Please select the project type / 请选择项目类型
| backend / 后端
| ❯ frontend / 前端
|
o Please select a backend template / 请选择项目模板
| ❯ Vue3+Arco Design Admin
| Vue3+Arco Design Admin pure
| Flutter+GetX
| Uniapp+NutUI
| Electron+Vue+Nest
|
o Please enter the project name: / 请输入你的项目名称
| admin-project
|
o downloading template...
|
o Template downloaded successfully to ./admin-project
|
| To get started, navigate to the project directory:
| cd admin-project
| Then run the following command to install dependencies:
| npm install or yarn install
- npm run dev提示
如果不需要联动前后端模板,仅仅只需要一个纯净的前端模板,请选择Vue3+Arco Design Admin pure
纯净模板不包含:
- RBAC权限系统
- 管理账号登录以及相应的增删改查
- 字典系统
项目目录
本项目的目录结构如下:
src
├── App.vue //入口组件
├── api
│ ├── api.ts //由swagger-typescript-api自动生成的api请求代码
│ └── index.ts //导出请求代码
├── assets //资源目录
├── base.css //样式初始化文件
├── common //公共代码目录
├── components //公共组件目录
├── directives //自定义指令目录
├── main.ts //入口文件
├── routes //路由目录
├── store //状态管理目录
├── theme.scss //主题样式修改文件
├── utils //工具类目录
├── views //所有视图目录